48 Top Photos Free Firewall Log Analyzer : Firewall Log and Rule Analysis, Security Audit, Change ...

48 Top Photos Free Firewall Log Analyzer : Firewall Log and Rule Analysis, Security Audit, Change .... If you are running check point r77.30 or later, you must first use check point log exporter for exporting check point logs over syslog to cyfin. Such information helps it administrators manage their enterprise networks pro actively and also accelerates the troubleshooting process. Anomoly detection, bandwidth monitoring, checkpoint firewall, firewall log analysis, firewall log analyzer, firewall log reporting, firewall logs. Fireloan is an ids environment. Understand firewall logging, how to analyze firewall logs and learn about firewall logging providers.

ads/game.txt

Manageengine firewall log analyzer is a log management tool that is compatible with fortigate firewalls. It quickly generates all traditional reports. The program can be installed on os independent (written in an interpreted language). With webfwlog you can design reports to use on your logged data in whatever configuration you desire. This is able to to integrate many clusters/firewalls sources (checkpoint, iptables alterwind log analyzer lite is free web log analysis software.

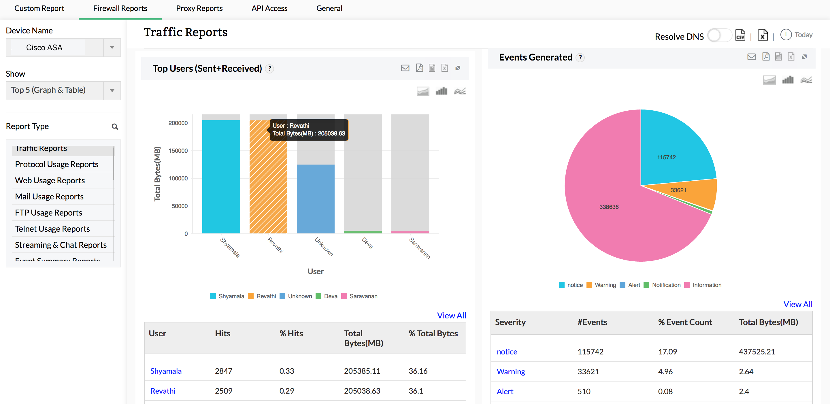
Firewall Log and Rule Analysis, Security Audit, Change ...
Firewall Log and Rule Analysis, Security Audit, Change ... from www.manageengine.com
As an advanced firewall log analyzer, loggly includes multiple integrations and features for easy collaboration, alerting, and visualization of logs. Analyzing access logs through goaccess. Fireloan is an ids environment. These charts help you spot any deviations from the normal. Included are example reports as a starting point. Win firewall log analyser enable you to read and analyse your native windows firewall log. Ccl viewer is a intuitive ccproxy 6 log analyzer. Below are some noticeable features which you'll experience after manageengine firewall analyzer free download.

These charts help you spot any deviations from the normal.

ads/bitcoin2.txt

Protect your network from cyberattacks. Included are example reports as a starting point. Below are some noticeable features which you'll experience after manageengine firewall analyzer free download. A firewall monitors traffic into and out of the environment it was developed to protect. Standard edition, professional edition, and enterprise edition. Analyzing access logs through goaccess. Ccl viewer is a intuitive ccproxy 6 log analyzer. Analyzer can recognize majority of log file. Check point firewall software technologies syslog log analyzer and server internet access reporting by cyfin. In this course, malcolm shore shows how to use the latest tools to discourage and combat hackers, phishers, and snoops attempting to infiltrate your windows and linux systems. Manageengine firewall analyzer is a powerful and advanced application which analysis protection logs from all the enterprise. Busy firewalls produce thousands of log messages every hour and locating individual messages is tough. These charts help you spot any deviations from the normal.

As an advanced firewall log analyzer, loggly includes multiple integrations and features for easy collaboration, alerting, and visualization of logs. Analyzing access logs through goaccess. Ccl viewer is a intuitive ccproxy 6 log analyzer. There are three versions of manageengine firewall log analyzer available to purchase: This is able to to integrate many clusters/firewalls sources (checkpoint, iptables alterwind log analyzer lite is free web log analysis software.

Firewall Log Analyzer. Log Analysis and Management Tool ...
Firewall Log Analyzer. Log Analysis and Management Tool ... from www.loggly.com
Understand firewall logging, how to analyze firewall logs and learn about firewall logging providers. Some firewalls also offer visibility into the source and type of traffic coming into this environment. Ccl viewer is a intuitive ccproxy 6 log analyzer. And analyse remote log files with a few mouse clicks. This is able to to integrate many clusters/firewalls sources (checkpoint, iptables alterwind log analyzer lite is free web log analysis software. The program can be installed on os independent (written in an interpreted language). Most firewall logging tools focus on network connection records because protecting network connections is the most obvious task performed by sneaky alerting with log prefixing let's assume we have a three legged firewall, with all internet accessible services located off of the third network. You can import log files, that your.

As an advanced firewall log analyzer, loggly includes multiple integrations and features for easy collaboration, alerting, and visualization of logs.

ads/bitcoin2.txt

Analyzing access logs through goaccess. Busy firewalls produce thousands of log messages every hour and locating individual messages is tough. Anomoly detection, bandwidth monitoring, checkpoint firewall, firewall log analysis, firewall log analyzer, firewall log reporting, firewall logs. My top picks go to solarwinds tools: In this course, malcolm shore shows how to use the latest tools to discourage and combat hackers, phishers, and snoops attempting to infiltrate your windows and linux systems. With webfwlog you can design reports to use on your logged data in whatever configuration you desire. Standard edition, professional edition, and enterprise edition. But before getting into the rankings, we'll take a look. There are three versions of manageengine firewall log analyzer available to purchase: If you are running check point r77.30 or later, you must first use check point log exporter for exporting check point logs over syslog to cyfin. Firewall analyzer analyzes these logs and generates useful reports on bandwidth usage, user trends, detect anomalies, and firewall activity. Understand firewall logging, how to analyze firewall logs and learn about firewall logging providers. Analyzing firewall logs in enterprise environments is challenging.

But before getting into the rankings, we'll take a look. A firewall monitors traffic into and out of the environment it was developed to protect. Included are example reports as a starting point. Difficult to find specific log messages. In this course, malcolm shore shows how to use the latest tools to discourage and combat hackers, phishers, and snoops attempting to infiltrate your windows and linux systems.

Firewall Log Analyzer. Log Analysis and Management Tool ...
Firewall Log Analyzer. Log Analysis and Management Tool ... from www.loggly.com
Absolute log analyzer brings intuitive user. The program can be installed on os independent (written in an interpreted language). Included are example reports as a starting point. Most firewall logging tools focus on network connection records because protecting network connections is the most obvious task performed by sneaky alerting with log prefixing let's assume we have a three legged firewall, with all internet accessible services located off of the third network. Solarwinds® papertrail™ comes out on top, followed by solarwinds loggly™, solarwinds security event manager, and solarwinds log analyzer. Protect your network from cyberattacks. Win firewall log analyser enable you to read and analyse your native windows firewall log. Busy firewalls produce thousands of log messages every hour and locating individual messages is tough.

With webfwlog you can design reports to use on your logged data in whatever configuration you desire.

ads/bitcoin2.txt

Below are some noticeable features which you'll experience after manageengine firewall analyzer free download. And analyse remote log files with a few mouse clicks. But before getting into the rankings, we'll take a look. Fwlogwatch packet filter and firewall log analyzer. Busy firewalls produce thousands of log messages every hour and locating individual messages is tough. Solarwinds® papertrail™ comes out on top, followed by solarwinds loggly™, solarwinds security event manager, and solarwinds log analyzer. Analyzer can recognize majority of log file. Difficult to find specific log messages. Fireloan is an ids environment. You can import log files, that your. You can use various types of charts to visualize your search results. Some firewalls also offer visibility into the source and type of traffic coming into this environment. As an advanced firewall log analyzer, loggly includes multiple integrations and features for easy collaboration, alerting, and visualization of logs.

ads/bitcoin3.txt

ads/bitcoin4.txt

ads/bitcoin5.txt